这篇文章已经是两年前写的,短短两年时间,JMeter开源应用技术的发展已经是翻天覆地,最初由github开源项目zyanycall / stressTestPlatform 形成的这款测试工具也开始慢慢沉寂,毕竟决定性能测试发展的始终是人不是工具。不过基于JMeter的开源技术还是富有生命力的,也是我热于去专研的,尽管这个社会正在抛弃我们这些大龄的技术爱好者。
我个人日常喜爱用这款开源测试工具,因这它属于轻量级的JMeter性能压测平台,不同于MeterSphere那种重量级的开源测试平台,毕竟对于工具的选择是多元化的,接口测试或脚本开发时我们可以直接用免安装的JMeter,中小规模的压测项目我们就可以选择这款压测平台工具(由于部署快捷,使用方便,适合小公司的项目),更大的项目就需要规模化的平台化工具了,列如云压测平台。
以下是我梳理的该测试平台架构图:

JMeter压测平台
该平台已经开源:
https://gitee.com/smooth00/stressTestSystem,继承于
zyanycall/stressTestPlatform的开源项目;Docker版部署方案
https://gitee.com/smooth00/stressTestSystemDocker
针对小白,提供了一键部署包:
https://gitee.com/smooth00/stressTestSystem/releases,只要安装了JDK1.8,下载安装包stressTestSystem.rar 解压后,通过批处理脚本就能运行压测平台。
一键部署包所对应的Docker镜像可以直接pull:docker pull
smooth00/stresstest-system
以下是主要的技术选型及说明:
- 核心框架:Spring Boot 1.5
- 安全框架:Apache Shiro 1.3
- 视图框架:Spring MVC 4.3
- 持久层框架:MyBatis 3.3
- 定时器:Quartz 2.3
- 数据库连接池:Druid 1.0 (阿里开源)
- 日志管理:SLF4J 1.7、Log4j
- 页面交互:Vue2.x(前后端未分离)
- 前端监控:ECharts 3.8
- 压测内核(即JMeterEngine):Apache JMeter 5.1.1(现已适配5.4.1版本)
- 脚本调用内核:Apache Commons Exec 1.3(弃用)
- 远程执行命令:Ganymed build210
- 批量上传组件:bootstrap-fileinput v4.5.2
- JVM内部缓存:Guava 18.0
选用的快速框架是轻量级的,而且是方便快速部署的:
【renren-fast开发框架】,具体可以上网获取:renren-fast开发文档 – 人人开源性能测试平台的项目结构:
stress-test
├─doc 项目SQL语句
│
│─lib 项目引用外部jar包(默认没有)
│
├─common 公共模块
│ ├─aspect 系统日志
│ ├─exception 异常处理
│ ├─validator 后台校验
│ └─xss XSS过滤
│
├─config 配置信息
│
├─modules 功能模块
│ ├─api API接口模块(APP调用)
│ ├─job 定时任务模块
│ ├─oss 文件服务模块
│ ├─sys 权限模块
│ └─test 压测模块
│
├─RenrenApplication 项目启动类
│
├──resources
│ ├─mapper SQL对应的XML文件
│ ├─static 第三方库、插件等静态资源
│ ├─views 项目静态页面
│ └─application.yml 环境配置
平台已实现的部分功能:
(1)用例管理:

用例管理
用例管理支持jmx脚本的上传和参数化文件及测试附件的上传,一个用例创建一个目录(脚本、参数文件、附件、测试报告都在同一用例下保存)。删除用例时会自动删除用例下所关联的脚本,并一并删除已同步到各个节点的文件。
(2)脚本文件管理
每个脚本具有启动和停止压测线程的功能(具有状态标识),每个参数化文件或附件具有同步到各个节点的功能(同步完成后标识为同步成功)。

脚本文件管理
支持脚本文件在线修改(基于jmx文件的模板化编辑):

JMX编辑
启动脚本可以选择指定节点压测,只要空闲状态的节点都可以选择,真正实现并行任务执行:

脚本启停
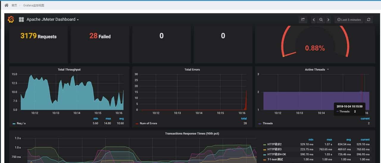
脚本文件除了启动和停止功能,还能配置是否开启报告生成和是否开启前端监控,监控是echarts图形监控,如下:

监控视图
调用脚本进行压测的方法分为两种:
|
压测模式 |
调用模块 |
特点 |
优缺点 |
|
脚本调用模式 |
Apache Commons Exec |
相当于通过远程执行jmeter命令调用脚本 |
优点:实现简单,无需过多编程; |
|
引擎调用模式 |
JMeter Engine |
用的是Jmeter压测内核,通过Jmeter内部方法启停测试 |
优点:更轻量级,多线程控制,能echarts监控,方便扩展; |
另外支持将脚本添加到任务,用的是框架本身的任务管理,加上cron表达式生成器插件的应用,可以方便的实现脚本的定时任务创建,这样就能定时执行脚本(这个是LR所不具备的功能,一般可以用于接口的自动化测试):

任务调度
(3)测试报告管理

测试报告管理
|
报告生成模式 |
调用模块 |
特点 |
优缺点 |
|
Jmeter Home命令模式 |
Generate Report ByScript |
通过执行jmeter命令调用报告 |
优点:实现简单,无需特别编程,直接调用; |
|
Web进程多线程模式 |
Generate Report Local |
采用本地web进程来实现CSV报告文件转化成html模板报告 |
优点:更加轻量级,多线程控制,使用更加轻便,配置简单(不依赖于Jmeter Home的配置); |
默认执行脚本过程中,生成了CSV报告,通过【生成报告】按钮,触发将csv报告转换成html DashBoard(这一步也是通过Commons Exec调度jmeter命令完成),展示效果如下:

除了测试报告,还支持调试报告(显示接口请求信息,类似于Jmeter的查看结果树) ,原理是调用xls模板将JTL结果转为html报告(区别于测试报告是将CSV结果转为html报告),展示效果如下:

接口报告
(4)分布式节点管理

分布式节点管理
分布式节点管理通过Ganymed远程执行linux命令,来启动或是停止各节点的Jmeter-server,启动命令格式如下:
//启动节点
String enableResult = ssh2Util.runCommand(
"cd " + slave.getHomeDir() + "/bin/testCases/" + "
" +
"sh " + "../jmeter-server -Djava.rmi.server.hostname="+slave.getIp());
如果是禁用节点,就是通过远程执行杀进程的命令:
ssh2Util.runCommand("ps -efww|grep -w 'jmeter-server'|grep -v grep|cut -c 9-15|xargs kill -9");
这种方式挺方便,省了在多台linux节点机上,手动去连接和启动jmeter(分布节点越多越显得方便快捷)。而且节点管理支持节点权重控制(原理是基于进程修改线程组的线程数属性来实现)。
另外跟原来相比,分布式节点管理增加了校准功能,就是为了解决节点由于人为因素停了,而管理端不能及时的作出判断,目前通过校准可以将后台节点的进程状态跟前台同步一次(避免进程异常关闭或错误启动),目前不是自动校准。由于无论是实时监听端口还是定时校准,效率都不是最好的。后来可以尝试在压测过程中添加监听机制,来实时监测节点状态,而非压测时段就通过手动点击校准即可,这样会相对经济一些。
(5)监控扩展(Grafana+InfluxDB)
由于我在以前的一篇文章中写过有关Grafana+InfluxDB与Jmeter的监控(关于Jmeter长时间压测的可视化监控报告),可以直接拿过来集成使用。集成的方式是开启Grafana的匿名登录(在defaults.ini中配置),到官网下一个Jmeter的监控视图JSON模板导入,同时以跳转的方式将Grafana嵌入到平台的iframe中。
var URL_IP = parent.location.host;
var URL_PORT = parent.location.port;
window.location = "http://"+URL_IP.replace(":"+URL_PORT,"")+":3000/d/joulMbxmz/apache-jmeter-dashboard?orgId=1";

Grafana
另外可以将Grafana和InfluxDB及一键启动脚本与性能压测平台一起部署,实目前部署层面上进行集成和无缝对接使用。
写到这我们的性能压测平台前期部分基本介绍完了,还有些功能未开始开发,列如像阿里云PTS的压测场景配置,这比较复杂,相当于是把脚本的场景设置移到WEB界面上,另外还要结合定时器进行脚本的灵活调度(发起压测、结束压测、持续时间、测试周期等),目前来看还没想好怎么实现。但是可以先实现线程组的在线管理:
(6)线程组管理

线程组管理
线程组管理的原理也不复杂,就是上传脚本时,通过dom4j递归扫描Jmx脚本(本质上是xml)的节点,获取线程组的配置节点参数,保存入库,然后在界面上修改和管理,改完还可以同步回Jmx脚本(也是通过dom4j对xml进行set配置)。目前实现的管理的线程组类别包括默认的ThreadGroup、jp@gc – Stepping Thread Group、jp@gc – Ultimate Thread Group,这三种已经算最常用的了。线程组管理的目的就是免去简单的线程配置(如并发数配置、线程组禁用)还要线下设置,设置完又要上传,另外脚本的线程组配置在平台界面上也能一目了然,避免又要临时打开Jmeter工具进行查看。
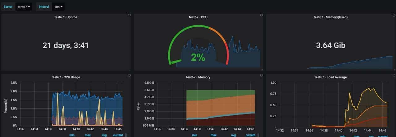
(7)压测节点监控【该功能未开源】

既然有了分布式节点管理,那么我们也可以做到对节点的分布式监控,在Influxdb-Grafana的基础上,引入telegraf来实现;我们通过界面上,加入监控开启和停止的按钮,再结合节点上部署的一些批处理命令,来实现一键启动监控代理。
启动和关闭的核心代码如下:
/**
* 批量切换节点的监控状态
*/
@Override
public void updateMonitorBatchStatus(List<Long> slaveIds, Integer monitorStatus) {
String execStr="";
for (Long slaveId : slaveIds) {
StressTestSlaveEntity slave = queryObject(slaveId);
// 本机节点无需远程操作
if ("127.0.0.1".equals(slave.getIp().trim())) {
Runtime r = Runtime.getRuntime();
//执行本地操作系统命令,不关心返回结果,
Process p = null;
try {
if(OS_NAME_LC.startsWith("windows")){
if (StressTestUtils.ENABLE.equals(monitorStatus))
execStr = "cmd.exe /c ""+StressTestUtils.getJmeterHome()+"telegrafstart.cmd" -a";
else
execStr = "cmd.exe /c taskkill /im telegraf.exe /f";
}else{
if (StressTestUtils.ENABLE.equals(monitorStatus))
execStr = "sh "+StressTestUtils.getJmeterHome()+"/telegraf/startUp.sh "+slave.getSlaveName();
else
execStr = "sh "+StressTestUtils.getJmeterHome()+"/telegraf/stop.sh "+slave.getSlaveName();
}
p = r.exec(execStr);
p.waitFor();
} catch (Exception e) {
// TODO Auto-generated catch block
e.printStackTrace();
} finally {
if(null!=p){
p.destroy();
p=null;
}
}
//更新数据库
slave.setMonitorStatus(monitorStatus);
update(slave);
continue;
}
//其他节点需要SSH远程连接
SSH2Utils ssh2Util = new SSH2Utils(slave.getIp(), slave.getUserName(),
slave.getPasswd(), Integer.parseInt(slave.getSshPort()));
// 避免跨系统的问题,远端由于都时linux服务器,则文件分隔符统一为/,不然同步文件会报错。
String telegrafServer = slave.getHomeDir() + "/telegraf/telegraf";
String md5Str = ssh2Util.runCommand("md5sum " + telegrafServer + " | cut -d ' ' -f1");
if (!checkMD5(md5Str)) {
throw new RRException(slave.getSlaveName() + " 监控模块出错!找不到telegraf启动文件!");
}
//如果是开启监控
if (StressTestUtils.ENABLE.equals(monitorStatus)) {
//启动监控
execStr =
"sh " + slave.getHomeDir() + "/telegraf/startUp.sh "
+ slave.getSlaveName()+" "+stressTestUtils.getLocalIp();
}else{
//禁用监控
execStr = "sh " + slave.getHomeDir() + "/telegraf/stop.sh";
}
String enableResult = ssh2Util.runCommand(execStr);
logger.error(enableResult);
if (!enableResult.contains("telegraf")) {
throw new RRException(slave.getSlaveName() + " telegraf执行失败!请先尝试在节点机命令执行");
}
//更新数据库
slave.setMonitorStatus(monitorStatus);
update(slave);
}
}
从代码我们也可以看出,我们将telegraf启动和配置文件都放置在jmeter节点的根目录下,这样能方便远程SSH调用,同时我们将监控平台的IP和节点名称也发送过去,并更新到telegraf.conf文件中,这样启动的telegraf进程就会将监控数据发回到我们的influxdb,并通过grafana监控到。以下是监控的效果:

Grafana
这样我们就实现了对压测机的监控(在测试过程中不对压测机监控是不合理的,特别是CPU、内存、网络IO等,万一出现测试机的性能瓶颈由于不能及时发现就会导致无用功),除了压测机的监控,我们可以由点及面,做出一个压测平台的监控服务平台,对被测服务端也进行监控。
(8)平台日志监控【该功能未开源】

说是日志监控,目前只是实现了日志的前台展现功能,将info、debug、warn、error不同的日志级别用颜色标识。获取日志的方式是开通websocket通道,用spring-boot推送实时日志到前端页面显示,这种方式实则也没什么特别的,在网上能找到大把的实现方式,但其作用还是挺大的,平台运行或是压测过程中如果出现异常,直接在前台跟踪日志即可,没必要再跑到后台服务器上用tail命令跟踪了,易用性变强了。
(9)支持redis缓存压测数据并生成报告【该功能未开源】

通过redis缓存压测的监听数据,并自动生成报告(并套用自定义的报告模板),在速度上要远快于csv生成html报告,主要是为了解决测试报告文件太大生成报告太慢的问题(利用redis集群可以加大测试数据缓存的并发性),另一个好处是将自己需要的测试结果缓存到redis中,可以方便自定义更多元化的报告展现形式,提升了平台的扩展性(该功能不对外开源)。
(10)支持动态改变脚本全局变量【该功能未开源】
通过在压测节点机或主节点开启 beanshell.server.port=9000

第一在jmeter脚本中使用全局变量来控制线程数或吞吐量,如下:

然后运行脚本,这样在界面就有个【调参】按钮,点击就可以动态的修改参数,达到动态控制:

调完参数并提交后,可以看到线程数被动态的改变为10:

我们常常在压测过程中会发现压力太大或是压力不够,我们不需要停止脚本重来,只需要动态的改变压力,继续测试,这就是动态调参的魅力。一般用于动态调整吞吐量或都动态调整线程数。具体原理可以参考我们的另一篇文章:Jmeter动态吞吐量实现_smooth的博客-CSDN博客_jmeter 目标吞吐量
注:未开源的功能是我为公司内部定制化开发,后来思考开源,毕竟不是什么复杂的代码。
版权声明:本文为博主原创文章,转载请附上博文链接!
https://blog.csdn.net/smooth00/article/details/83380879















- 最新
- 最热
只看作者