1. 简介
OPEN-C3在使用过程中会自动生成报告。当前包含两类报告:《git报告》和《流水线报告》。
报告数据包括:
current: 最近七天的报告。
xxxx-xx-xx.week: 每周一生成上一周的报告。
xxxx-xx.month: 每月15号生成上一个月的报告。
xxxx.year: 每月15号生成到上一个月为止当年的报告。
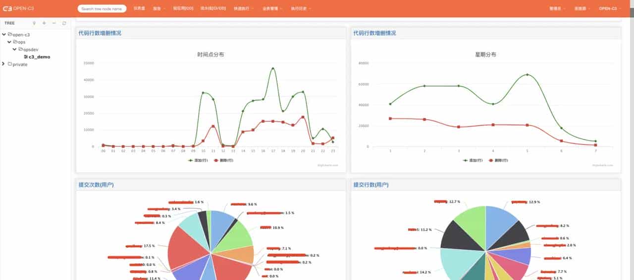
1.1. git报告
在每个服务树节点中,如果服务树中配置了流水线,系统会每凌晨对提交的代码进行统计。
研发部门可以看到代码提交的情况,通过不同的维度进行展示(如: 按照星期分布,按照时间点分布)。
为了更真实的展示代码的提交情况,系统对提交的代码进行了去重。同时忽略掉merge操作的提交。



如果要对整个公司的代码生产报告,可以让OPEN-C3管理员在服务器上进行如下操作:
touch /data/glusterfs/gitreport/4000000000.watch
系统会把所有节点下的报告去重后生成在private服务树节点下。
1.2. 流水线报告
系统会每个小时对流水线的发布情况生成新的报告。可以看出构建、发布、回滚的情况。

如果要对整个公司流水线发布生产报告,可以让OPEN-C3管理员在服务器上进行如下操作:
touch /data/glusterfs/flowreport/4000000000.watch
系统会所有节点下的报告去重后生成在private服务树节点下。
© 版权声明
文章版权归作者所有,未经允许请勿转载。
相关文章
暂无评论...





