



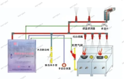
当火灾发生,本装置的感温易熔片动作,通过钢索在拉簧的作用下启动机械驱动器,联动开关把信号传送给控制盘,通过机械驱动器刺穿高压贮气瓶释放高压气体到减压阀。同时机械驱动器将动作信号传送给控制盘,关闭燃气紧急切断阀。灭火后燃气紧急切断阀需手动启动复位开启。从减压阀出来气体进入灭火剂瓶的顶部,推动灭火剂经输送管道到喷头喷洒。灭
搜索
签到领取今日奖励





当火灾发生,本装置的感温易熔片动作,通过钢索在拉簧的作用下启动机械驱动器,联动开关把信号传送给控制盘,通过机械驱动器刺穿高压贮气瓶释放高压气体到减压阀。同时机械驱动器将动作信号传送给控制盘,关闭燃气紧急切断阀。灭火后燃气紧急切断阀需手动启动复位开启。从减压阀出来气体进入灭火剂瓶的顶部,推动灭火剂经输送管道到喷头喷洒。灭